Customer Stories

Analysing air pollution impact on citizens in the region of Catalonia, Spain

Early warning system for air pollution and adverse weather conditions in Sant Boi de Llobregat

Company

The municipality of Sant Boi de Llobregat is located in the Baix Llobregat Region and in the Metropolitan Area of Barcelona

Region

EMEA

Industries

Cities

Platforms

EVS Omnis

Challenge

City managers concerned about impact of air quality on citizens

The municipality of Sant Boi de Llobregat is located in the Baix Llobregat Region and in the Metropolitan Area of Barcelona. There is a high amount of transport infrastructure located diversity of land use including well-established industry sectors. 

Sant Boi has always been characterised by citizens for having a high level of quality of life, due in part to the high protection of the territory and the care over the environment of its municipal term.

Solution

Analysing data from urban quality monitoring sensors

In an effort to understand the effect that air pollution is having on citizens, the city has strategically installed air quality sensors on different municipal buildings to monitor a large part of the city. Authorities would like to understand how different transport infrastructure and industry activities affect the concentration levels of air pollutants.

The air pollution data is collected by devices which measure the concentration of:

Ozone (O3)

In addition, several weather stations that were already installed in the municipality are also being used since the meteorological parameters have a clear and direct impact on the dispersion of pollutants.

Results

Analysing air quality monitoring data with Envirosuite software

Sant Boi city Authorities have now implemented Envirosuite, which will allow them to know in real time the state of both the quality of the air that citizens breathe as well as the weather conditions that influence changes in air quality.  

The platform processes and analyzes the data, allowing to send alerts for pollution if certain values are exceeded.  Data is stored in the cloud platform and historical data can be consulted in the form of reports and graphs that provide added value such as trend values, wind rose, pollution roses or exceeding predetermined threshold limits. 

The image above shows Envirosuite visualisations of air quality data coming from sensors placed on buildings in Sant Boi de Llobregat .

Result

A better understanding of the impact of air pollution on citizens

We are very satisfied with the implementation of this platform that will allow us perform permanent monitoring to proactively manage the state of air conditions in the municipality, understand the most conflicting points regarding pollution and be able to plan our policies accordingly. Likewise we can connect with other platforms and manage mobility, state of the works, work in agricultural and forestry land, urban planning and sustainability as a whole. This is all based on immediate real, structured and interpreted data with a tool that offers intelligent decision, technical thinking and political support.

- Joan Martinez Pallarés, Head of Civil Protection, and Zeljko Kulic, Head of the Public Equipment Service of the City Council of Sant Boi de Llobregat has offered comment on the project: 

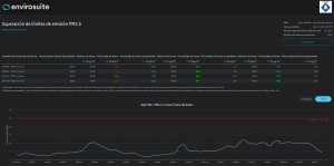
The image above shows Envirosuite analysing PM 2.5 data collected from sensors placed around Sant Boi de Llobregat. 

As Envirosuite is a scalable and modular solution, the project can be expanded in terms of:

The number of air quality sensors providing data for analysis to Envirosuite
The addition of more functionalities such as pollution source identification
Forecasts of pollution impact such as chemical agents and odours