Customer Stories

Real-time surface water monitoring during drought season at a mine in South America

Maintaining continuity in operations while fulfilling commitment to responsible mining in South America with real-time water quality monitoring.

Industries

Mining

Platforms

EVS Omnis

Overview

The need for proactive mining water management to continue operations

To maintain continuity of operations at a large mine in South America, it is critical to ensure adequate monitoring of environmental impact. Any uncertainty in environmental impact can lead to temporary hold on site operations or closures of the mine altogether. A single day of operational stoppages can result in significant financial losses due to lost productivity.

Challenge

Reducing environmental impact on nearby surface water and groundwater ecosystems

The mine is dedicated to responsible mining practices, which includes continuous monitoring of their impact on the environment. Their monitoring efforts encompass various aspects such as noise, vibration, water, and air quality. In 2018 and 2019, a major river in the vicinity experienced a substantial decrease in its water flow, most likely due to a drought. However, this event led to increased pressure on the mine from both regulators and the surrounding communities, and prompted the mine to intensify its monitoring of surface and ground water, which came under high scrutiny.

Solution

Supporting responsible practices with real-time water monitoring and actionable insights

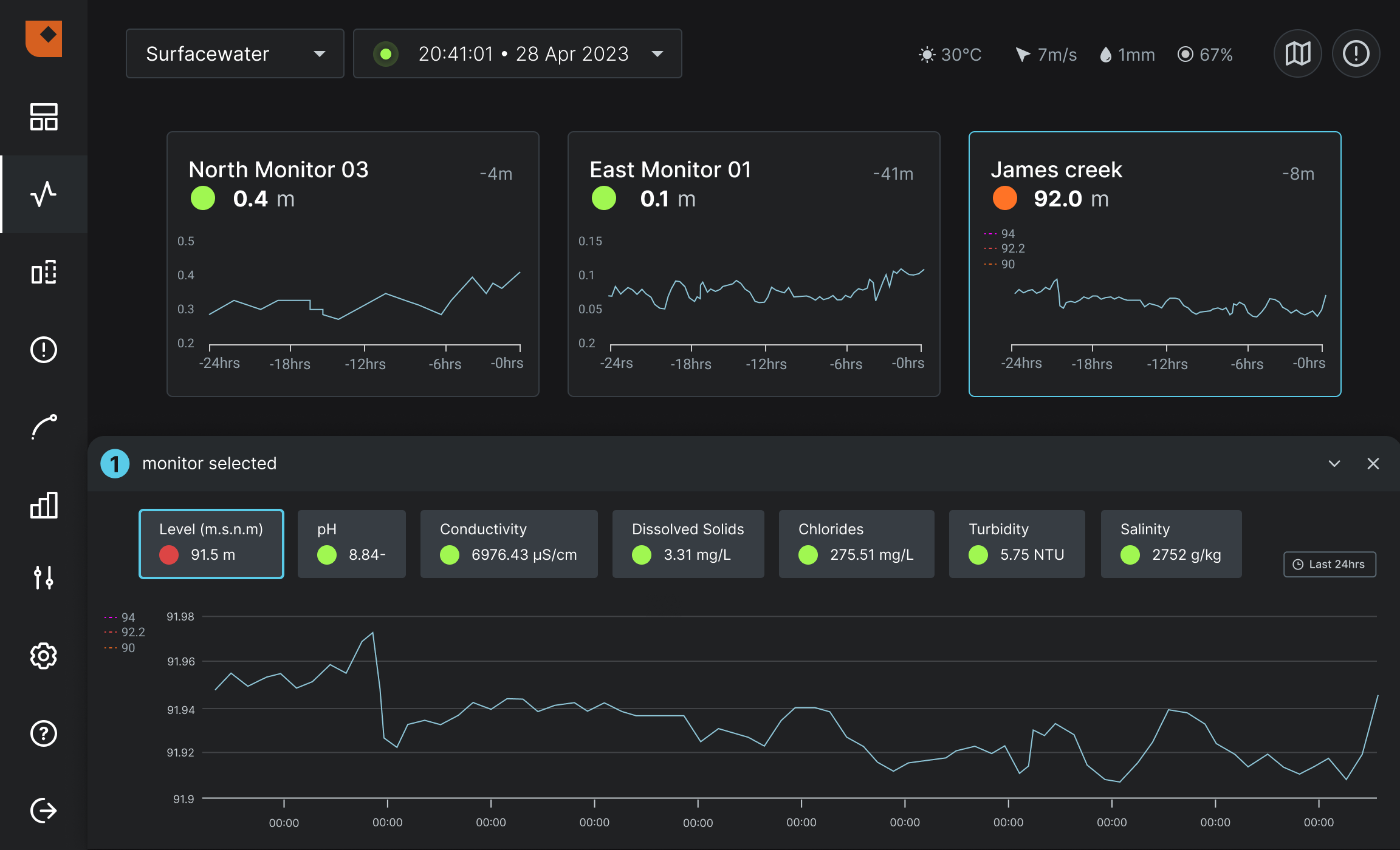
The mine has implemented Envirosuite’s real-time monitoring system – Omnis – to keep track of surface water quality and quantity across various points of the river and its tributary streams that surround the mine's operations. As a result of this initiative, the mine has confirmed that the water levels and quality are sufficient. The real-time water quality monitoring network features 29 sensors that measure different variables at critical sampling points, allowing for the current conditions to be observed by operators. Envirosuite’s platform also supports decision-making to identify possible causes of variations in water quality. 

Monitoring surface water quality at a mining operation using Omnis. 

Omnis allows the mine to ensure that its activities, which involve water, adhere to discharge regulations and do not affect the quality or usage of water downstream from the operations. 

Get in touch with one of our experts today to optimise water management at your mining facility today.